💡I often check raw logs - out/error.log, nginx's access.log, etc, but they're hard to read so I built beautiful log parser & formatter with filtering and syntax highlighting.
PrettyLog supports many common log formats out of the box:
• nginx access logs
• Apache Error logs
• Syslog (RFC 5424)
• Logfmt (Heroku/Go style)
• Docker logs
• standard/node.js logs
• Spring Boot logs
• AWS VPC Flow logs
• Kubernetes kubectl get events
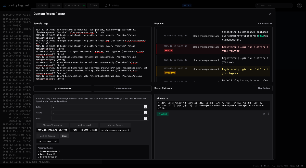
🛠️ If you need something specific, you can use custom regex parser.
Processing is 100% local. Your data never leaves the browser. You can share your logs - data are encoded in the private URL #hash fragment.
💬 Would love to hear your feedback! Please give it a try and let me know what you think - what you love, what could be improved and what you want me to add next!
Hope you find it as useful as I do!
- Adam
PS: I share all my work here.



